欢迎访问北京中天恒远环保设备有限公司官网!
咨询热线:010-8022-5898 手机:18610094262
北京中天恒远
成功案例:J301项目氧化还原炉(二期)全自动加药装置工程案例 成功案例:供热集团500t/h浮动床钠离子交换器工程案例 成功案例:内蒙古煤矿恒压变频供水机组工程案例 成功案例:煤矿井下防爆软化水设备工程案例分享 成功案例:奥迪一汽新能源汽车项目40t/h*2解析除氧器工程案例 成功案例:青海铜业50t/h深度水处理站超滤和反渗透系统改造项目
品牌合作
一、概述
    锅炉补给水控制系统采用工业控制计算机和PLC构架控制系统,采用工控组态软件、系统软件和过程应用软件对整个锅炉补给水处理系统实现自动控制,实现锅炉补给水系统的阀门、电机及仪表设备的控制和检测,实现工艺系统的自动化运行。
    火力、垃圾焚烧等热电厂运行中珠珠要的动能设备是工业锅炉。而水是锅炉热传导中的重要介质,锅炉除盐水设备在保证锅炉高效、安全、经济、运行中具有超重要地位。
    长期的实践使人们意识到水汽质量的好坏,会直接影响锅炉、汽轮机等设备的安全、稳定、经济、运行。没有经过净化处理的水中含有很多杂质及有害物质,这种水国家相关规范不准许进入汽水循环系统。为保证使用水汽的质量,必须对水进行适当的净化处理,从而达到锅炉、汽轮机等设备的用户指标。
    合格的补给水,是锅炉能够安全、经济、可靠而稳定运行以及产出合格的蒸汽和热水的前提。 锅炉补给水水质不良,会导致形成水垢、受热面金属由于高温而损坏、降低热效率、增加化学清洗次数和锅炉金属的腐蚀,并且由于锅炉水中含盐量的过高产生汽水共沸现象而导致蒸汽品质的恶化。因此电力锅炉行业对除盐水的出水水质要求显得尤为重要。
    为有效防止和减少锅炉结垢、腐蚀及其蒸汽质量恶化而造成的事故,有利于促进机组的平稳、可靠运行,需要对补给水进行处理,通常采用离子交换和膜法进行处理。

二、锅炉补给水技术参数
    电源:220V/50Hz
    功率:10-35W
    产水量(单机):0-50m3/h
    工作压力:0.2-0.5MPa
    工作温度:2-50℃
    进水硬度:≤8mmol/L
    出水硬度:≤0.03mmol/L
    操作程序:自动程序控制
 
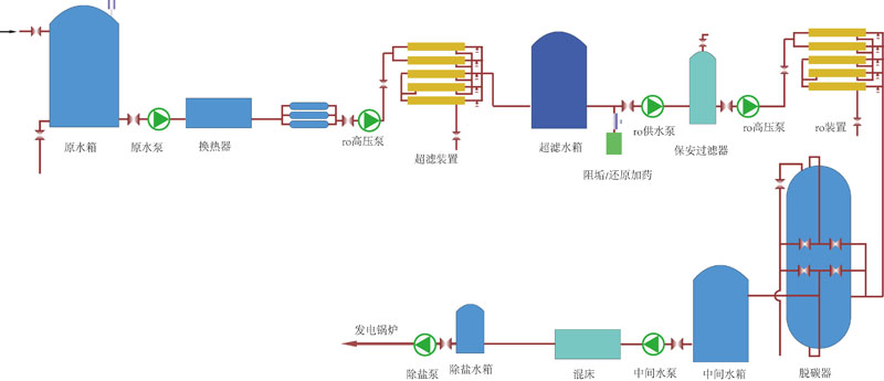
三、典型处理工艺流程图
 
    1、常规处理工艺A
 




 
    2、常规处理工艺B
 




 
    3、常规处理工艺C
 




 
    4、全膜法处理工艺
 

 
四、国家相关标准
    产水水质满足《GB_T 12145-2008_火力发电机组及蒸汽动力设备水汽质量标准》
    a、电导率(25℃): 0.2us/cm
    b、Si02:  20ug/L 
    c、硬度≈0
 
                  

服务地区:北京;天津;上海;重庆;河北;河南;云南;辽宁;黑龙江;湖南;安徽;山东;江苏;浙江;江西;湖北;广西;甘肃;山西;陕西;吉林;福建;贵州;广东;青海;四川;宁夏;海南
服务地区:哈尔滨;长春;沈阳;南京;济南;合肥;石家庄;郑州;武汉;长沙;南昌;西安;太原;成都;西宁;海口;广州;贵阳;杭州;福州;台北;兰州;昆明;银川;乌鲁木齐;拉萨;南宁
补充分类:电厂;工业;游泳池;系统;工程;工程师;药剂;过滤器;絮凝剂;公司;厂家;生产厂家;